Amount of subscribers: 21,000+
Country of subscribers (majority): United States
Topic/Niche: Animated storytelling, motivational and lifestyle videos (Wojak meme-style)
Promotion methods used? (Organic/Paid/Engagement Networks/Software/Automation): 100% organic — no paid promotion, engagement networks, or automation tools used. All growth is from YouTube recommendations and consistent uploads.
Description:
Selling a monetised YouTube channel, currently sitting at over 21,000 active subscribers with consistent organic growth and engagement. The channel specialises in animated Wojak-style motivational and lifestyle stories, a niche that has exploded in popularity. Similar channels in this niche are now earning between $5,000–$10,000 per month, showing just how scalable this model can be with consistent uploads and branding.
This channel has already proven its performance — generating over $5,000 USD in total revenue and maintaining strong monetisation health. In the last 90 days, it brought in $2,364.70, and in the last 28 days, it earned $709.92 with an RPM averaging $3.00–$3.30. Monthly income has been steady, typically between $500–$1,200, depending on upload frequency.
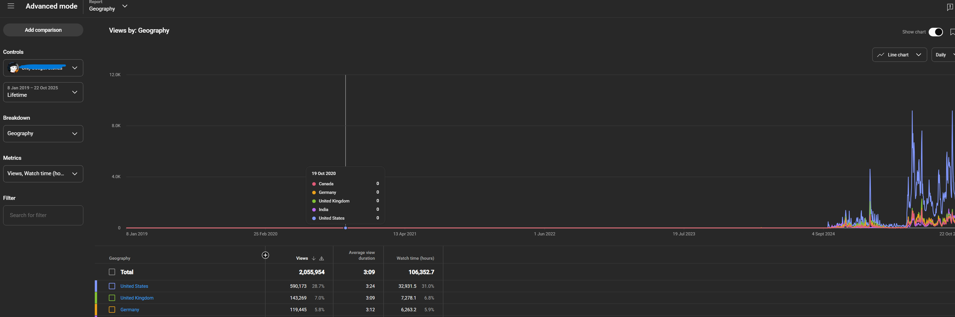
The channel has accumulated over 2 million lifetime views and 106,000 watch hours, with an average view duration of 3:13 minutes, showing that the content keeps viewers engaged far above the typical short-form range.
The audience is high-value and advertiser-friendly — 28.7% from the United States, followed by 7% UK, 5.9% Germany. The core demographic (18–34 years old, 92% male) aligns perfectly with brands and campaigns targeting self-improvement, finance, and lifestyle audiences.
The channel is fully monetised, YouTube Partner Programme approved, and free from strikes or copyright issues. It’s also eligible for Supers, Memberships, and Affiliate Programme features. Uploading 1–2 new videos monthly is enough to maintain growth and income, while scaling production could realistically push monthly earnings into the same $5K+ range that similar channels in this niche already reach.
If you’re looking for a legit, monetised YouTube channel with proven income, organic growth, and strong Tier-1 audience distribution, this is a rare opportunity. Perfect for creators, agencies, or investors who want to build a sustainable and scalable storytelling brand in one of YouTube’s most profitable niches.
Sponsorships: The channel has recently received its first brand sponsorship, marking the beginning of ongoing paid collaborations. All enquiries so far have been organic.
Serious offers only.
I recently also created my very own AI tool to create 5 minute videos for this channel, pretty good. You can see the results here: https://www.youtube.com/watch?v=SwRxxpsE3R8
You simply just enter the title/topic and it creates a 5 minute video using high quality sora AI video, with story telling and consistency using a pre-built JSON for this particular animation. Costs around 4-5$ per 5 minute video along with some human manual editing for final polish.
*This can be included in the final sale!*
Images:








