Amount of subscribers: 655K
Country of subscribers (majority): USA
Topic/Niche: YouTube Shorts / 3D/2D Animation
Promotion methods used? (Organic/Paid/Engagement Networks/Software/Automation): Organic
Description:
This channel is in the same niche style that creators like Zack D Films dominate with:
3D, surreal, curiosity-driven Shorts that consistently pull millions of views daily. Zack D. Films is one of the biggest and most influential YouTube Shorts creators.
Zack D Films averages 2-3 billion views per month, which translates to very high Shorts RPM and strong recurring revenue, earning around $1-10 million per month.
Based on our analytics:
-
When we uploaded consistently (August–October), our channel mirrored the same growth curve
-
With fully 3D, high-retention Shorts like Zack D Films, this channel could realistically scale to $3K–$8K/month at MINIMUM.
-
US-heavy audience is even stronger than many channels in the same niche
If you mimic Zack’s upload style (3D animated shorts), this channel could grow into a multi-million-view monthly machine again — spikes in August/September already proved this.
Earnings Breakdown (Last 6 Months)
-
August: $510$
-
September: $1,262.83
-
October: $1,056.81
-
November: $117.10 (barely uploaded)
When posting consistently, and potentially uploading content like Zack D Films, revenue can stay above $1K+/mo purely from Shorts.
Performance Summary
This channel has seen incredible organic growth in just a few months:
-
+655,000 subscribers since launch
-
52M total views
-
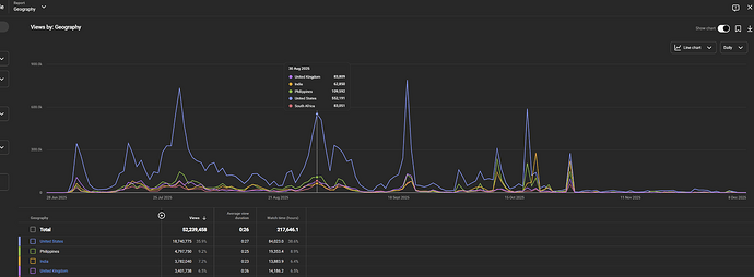
Highly monetised Tier-1 audience (USA ~36%)
-
Shorts-only channel → extremely high RPM for the niche
-
September + October revenue exceeded $2,300 combined
-
November and December saw a drop only because uploads lacked, not because of algorithm issues
This is a plug-and-play Shorts machine with nearly all growth happening purely from viral content.
Audience Quality
USA-dominant channel — extremely rare for Shorts
USA alone contributed:
-
18.7M lifetime views
-
Highest watch time
-
Highest RPM potential
This is the most desirable audience for advertisers, meaning higher Shorts revenue and better brand deals.
Growth Potential Moving Forward
If a buyer starts uploading again (especially 3D content like Zack D Films):
-
1M–3M weekly views is easily achievable with uploads
-
US-heavy audience = top tier Shorts RPM
-
Viral spikes already indicate strong algorithmic trust
-
Channel size (655K subs) gives massive push to new uploads
-
Can easily surpass 1M subscribers in early 2026
For someone who knows how to create or outsource 3D shorts, this is basically a revenue printer.
Reason for Selling
I’m currently focused on launching and funding my SaaS startup, and I no longer have the time to consistently produce or manage short-form content.




